AI video safety

Protect your driver and fleet, reduce risk with accurate video AI that works for you

RoadEazy provides fleets with advanced technology designed to proactively detect risks, coach drivers effectively, and significantly reduce accidents and associated costs.
Our Safety edge

AI-Driven, Driver Centered, Fleet- Focused

Built for fleets that put lives first—with proactive monitoring, real-time alerts, and driver-first design.
phone_usage
Real-Time Intelligence, Zero Guesswork

All Eyes on the Road

Our AI-powered in-cabin monitoring system acts as a second set of eyes—watching for signs of distraction, phone usage, and risky behaviors.

in-cabin ai monitoring

Road Facing ADAS: Reducing Risk in the Open Road

Our road-facing Advanced Driver Assistance System (ADAS) improves driver behavior and alerts fleet managers. Alerting drivers instantly and notifies fleet managers for fast follow-up. Auto-Calibration allows for quick mount and drive.

Safari (Big Sur) - Light
coaching and alerts

From Data to Safer Decisions: Coaching That Drives Real Change

Roadeazy’s coaching engine turns insights into improvement. Coaching is supported by in-cabin prompts, performance trends, and configurable review workflows, making it easy to close the loop on safety.

roadeazy safety

Real Time Intelligence, Real World Impact

AI Powered Monitoring

Intelligent cabin and road facing cameras detect distraction, tailgating or harsh events.

High Definition Video

High definition event and recordings powered by high definition camera images for capturing events during the day and night.

Driver Privacy First Design

Easily rotate the cabin facing camera during installation to block driver video

Automatic Calibration

Plug-and-play solution that auto calibrates all sensors aftera few minutes of driving

Built In Driver Coaching

Turn every event into a teachable moment with personalized, trackable coaching workflows and automated driver scorecard.

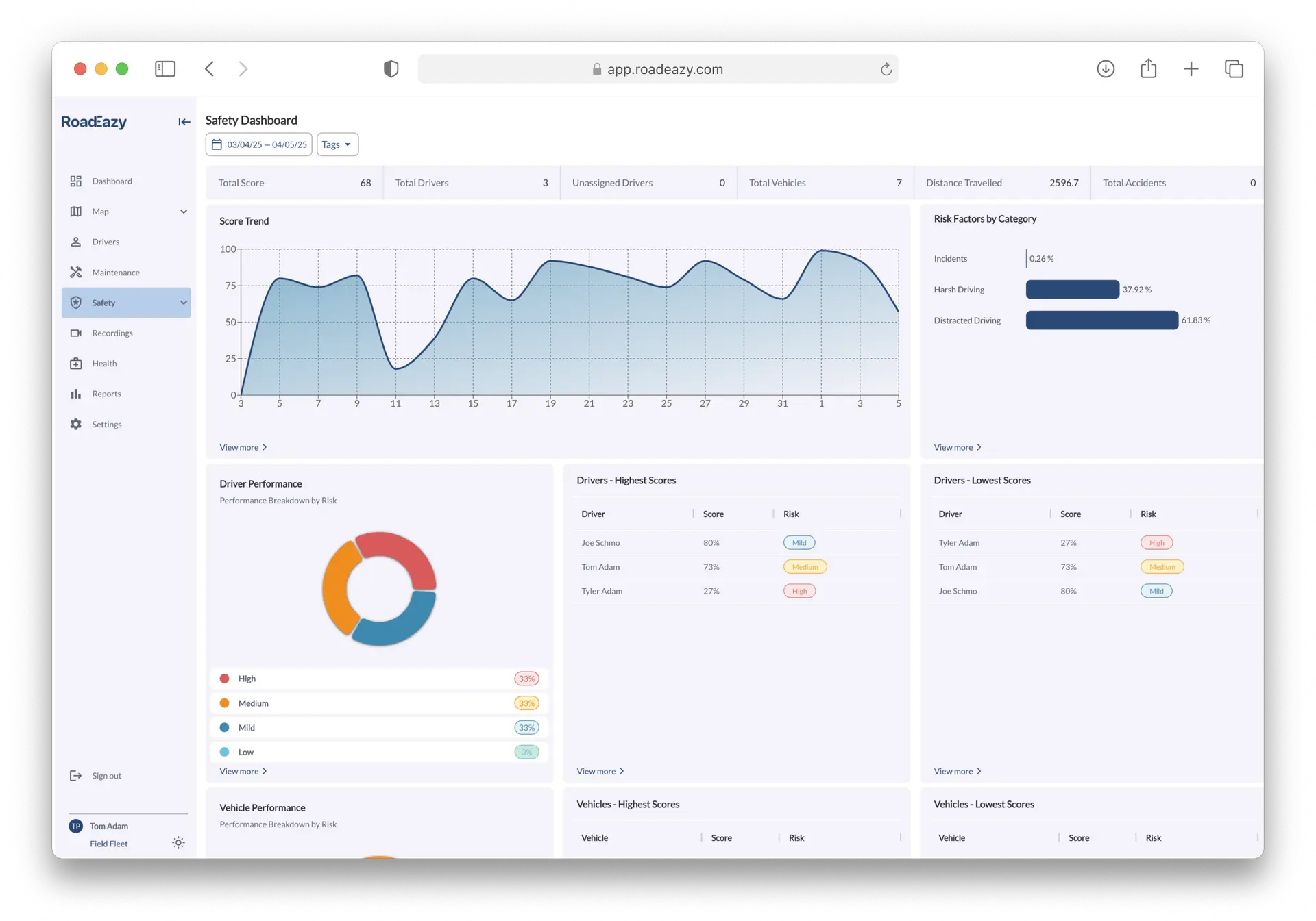
Data That Drives Action

Clear, digestible insights for safety managers to identify trends and drive improvements.

Want to learn more ?

Roadeazy Logo White
Roadeazy is revolutionizing fleet mobility operations with the most advanced platform available. Combining high-end hardware with AI-powered video safety and a seamless cloud-based management system, we provide a single platform to control, optimize, and secure fleet operations like never before.
Copyright © 2025, Roadeazy Inc. all rights reserved